Ein Dashboard für alles? Wie MapEdit Daten aus Sensorik, IoT und Betrieb verbindet

von Frank Markus | Dienstag, 3. Februar 2026

Im dritten Teil unserer Blogreihe zum modernen Asset Management widmen wir uns dem zentralen Element, das operative Effizienz, Versorgungssicherheit und strategische Planung miteinander verbindet: dem MapEdit Dashboard. Während Predictive Maintenance und Digitale Zwillinge wichtige Bausteine darstellen, entsteht der größte Mehrwert erst, wenn alle relevanten Informationen an einem Ort analysiert werden. Genau das leistet das Modul Dashboard. Eine Plattform, die die Daten aus Sensorik, IoT und Betrieb kombiniert und daraus Handlungsempfehlungen für die Praxis ableitet.

Warum ein zentrales Dashboard heute unverzichtbar ist

Infrastrukturen werden immer komplexer: Netze wachsen, Anlagen werden digitaler, regulatorische Anforderungen nehmen zu und gleichzeitig wird von Betreibern erwartet, schneller zu reagieren, transparenter zu dokumentieren und nachhaltiger zu handeln. Eine Vielzahl an Datenquellen, Sensoren, IoT-Geräte, die Informationen aus der Leitstelle, SCADA-Systeme, ERP, GIS, erzeugen Informationen, die oft in getrennten Systemen liegen. Niemand will eine eierlegende Wollmilchsau. Es wäre nur schön und hilfreich, wenn die Daten irgendwie an einer Stelle ausgewertet werden könnten, dass Synergie entstehen zwischen den Datentöpfen.

Das MapEdit Dashboard führt all diese oben genannten Daten in einer Oberfläche zusammen und schafft damit einen einheitlichen Zugang zu den Geoinformationen und den Sensordaten. Nutzer sehen dabei nicht nur, was passiert, sondern auch warum und können entscheiden, welche Maßnahme als nächstes sinnvoll ist.

Wie das MapEdit Dashboard funktioniert

1. Datenerfassung: Alles beginnt im Feld
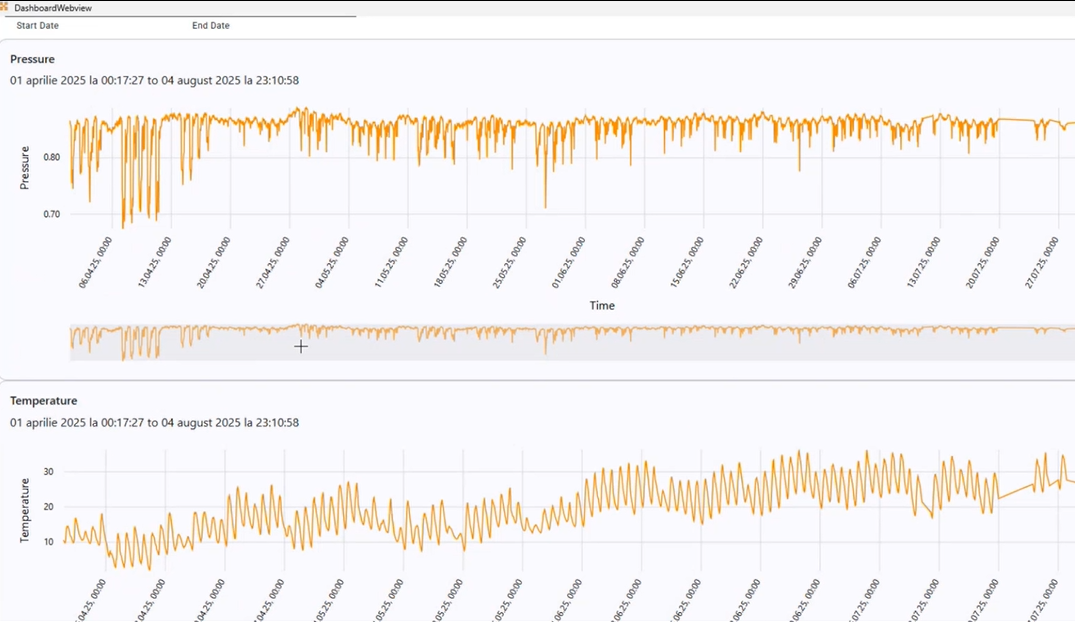
Sensoren und IoT-Geräte liefern kontinuierlich Messwerte. Beispielsweise Temperatur, Druck, Vibrationen und anderen KPIs. Die Daten stammen aus verschiedensten Quellen, wie Pumpwerken, Trafostationen, Smart Metern oder auch einzelnen Komponenten wie Ventilen und Schiebern. Sie bilden die Grundlage für jede spätere Netzanalyse.

 


Abbildung 1: Darstellung von Messdaten, hier Temperatur und Druck in einem Gasnetz
 

2. Datenintegration und KI-gestützte Analyse
Sämtliche Daten werden in eine zentrale Plattform zusammengeführt. Anschließend analysieren z.B. KI- und Machine-Learning-Modelle die Muster in den Daten. Frühwarnzeichen wie Materialermüdung, Anomalien im Druckverhalten oder Lagerschäden werden identifiziert und im Dashboard angezeigt. Es visualisiert diese Ergebnisse klar strukturiert, sodass Risiken auf einen Blick erkennbar werden.


Abbildung 2: Kartenausschnitt
 

3. Prognosen und Maßnahmenplanung
Die Kombination aus Live-Daten und KI-Analyse ermöglicht präzise Prognosen zu Ausfallwahrscheinlichkeiten oder Asset-Lebensdauern. Wartungen erfolgen damit nicht mehr nach festen Intervallen, sondern zustandsabhängig und im richtigen Augenblick einem Ausfall vorbeugend. Das spart Ressourcen, senkt Kosten und erhöht die Zuverlässigkeit deutlich.


Abbildung 3:  Das MapEdit Dashboard, hier im Einsatz bei ENGIE Rumänien.


Welche Vorteile ein zentrales Dashboard bietet

Ein integriertes Dashboard schafft einen messbaren operativen, wirtschaftlichen und strategischen Mehrwert. Die größten Vorteile dabei sind:

  • Weniger Ausfälle durch frühzeitige Warnhinweise und Echtzeit-Visualisierung
  • Optimierte Wartungskosten dank gezielter, zustandsbasierter Einsätze
  • Schnelle Reaktionszeiten im Ernstfall

Weitere Effekte betreffen die Budgetplanung, die Versorgungssicherheit und nicht zuletzt die Nachhaltigkeit, da unnötige Einsätze oder Ersatzteilverbräuche reduziert werden. Gleichzeitig unterstützt das Dashboard eine konsistente Dokumentation und sorgt für Transparenz gegenüber internen und externen Stakeholdern.

Was das für die Praxis bedeutet

Der Nutzen eines integrierten Dashboards zeigt sich im gesamten Lebenszyklus der Assets. Unternehmen erzielen typischerweise folgende Effekte:

  • geringere Wartungskosten durch präzise Einsätze
  • Höhere Versorgungssicherheit durch frühzeitige Störungserkennung
  • Verlässliche Investitionsplanung auf Basis realer Lebensdauerprognosen
  • Transparenz durch Live-Zustandsübersichten im Digital Twin
  • Nachhaltigkeit durch optimierten Energie- und Ressourceneinsatz

Das MapEdit Dashboard fungiert damit als echte Brücke zwischen analogen Anlagebauteilen und dem digitalen Asset-Management.

 


Abbildung 4: Durch die Kombination mit einer Karte werden die Sensorik-Sachdaten verständlicher


Der MuM-Blickwinkel: Unser Beitrag zum Erfolg

Bei MuM ist es nicht das Ziel, ein weiteres Predictive-Maintenance- oder Digital-Twin-System zu bauen. Unser Fokus liegt darauf, bestehende Technologien und Datenquellen intelligent zu integrieren und miteinander zu verknüpfen. MapEdit verbindet Sensorik, IoT- und Cloud-Plattformen, ERP- und GIS-Systeme in einer zentralen Umgebung.

Das Ergebnis ist eine Oberfläche, das komplexe Informationen in verständliche, übersichtliche Darstellungen überführt. Viele Unternehmen haben auf dieser Basis bereits eigene Lösungen entwickelt, vom automatisierten Störungsmonitoring über individuelle KPI-Cockpits bis hin zu umfassenden Digital-Twin-Szenarien.


Abbildung 5: MuM-Blickwinkel des Asset-Management-Dashboards

Kommentare

Bitte melden Sie sich an, um einen Kommentar zu erstellen. Sie haben noch keine Zugangsdaten? Dann registrieren Sie sich bitte hier.